
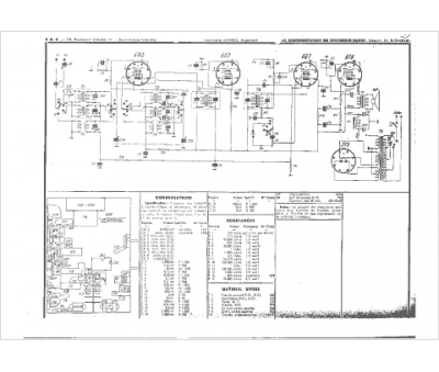
Marque :
Unic
Modèle :
800-2
Type appareil :
récepteur à tubes
Année :
1937
