
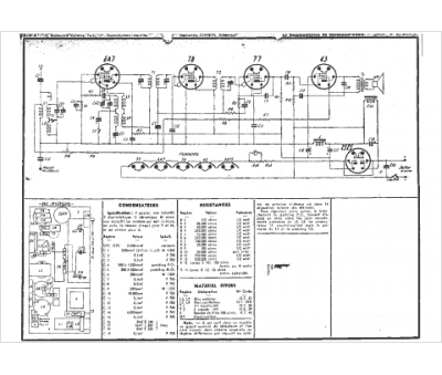
Marque :
Emerson
Modèle :
33
Type appareil :
récepteur à tubes
Année :
1933
Pays d'origine :
États-Unis
