
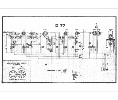
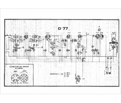
Marque :
Ducretet
Modèle :
D 77
Type appareil :
récepteur à tubes
Année :
1939
Pays d'origine :
France
